鍋爐補給水技術參數及設備特點,小編了解到有許多客戶朋友想要知道這個問題的答案。為了給大家提供全面且準確的答案,小編查閱了大量專業資料,仔細梳理關鍵信息,確保沒有遺漏。同時,還向公司內部經驗豐富、技術精湛的資深技術經理虛心請教。經過認真整理與總結,特撰寫這篇內容詳實的介紹文檔,希望能為大家答疑解惑,提供有參考價值的信息。
中文:鍋爐補給水
拼音:guō lú bǔ gěi shuǐ
英文:boiler make-up water
一、鍋爐補給水概述
鍋爐補給水控制系統采用工業控制計算機和PLC構架控制系統,采用工控組態軟件、系統軟件和過程應用軟件對整個鍋爐補給水處理系統實現自動控制,實現鍋爐補給水系統的閥門、電機及儀表設備的控制和檢測,實現工藝系統的自動化運行。
火力、垃圾焚燒等熱電廠運行中珠珠要的動能設備是工業鍋爐。而水是鍋爐熱傳導中的重要介質,鍋爐除鹽水設備在保證鍋爐高效、安全、經濟、運行中具有超重要地位。
長期的實踐使人們意識到水汽質量的好壞,會直接影響鍋爐、汽輪機等設備的安全、穩定、經濟、運行。沒有經過凈化處理的水中含有很多雜質及有害物質,這種水國家相關規范不準許進入汽水循環系統。為保證使用水汽的質量,必須對水進行適當的凈化處理,從而達到鍋爐、汽輪機等設備的用戶指標。
合格的補給水,是鍋爐能夠安全、經濟、可靠而穩定運行以及產出合格的蒸汽和熱水的前提。 鍋爐補給水水質不良,會導致形成水垢、受熱面金屬由于高溫而損壞、降低熱效率、增加化學清洗次數和鍋爐金屬的腐蝕,并且由于鍋爐水中含鹽量的過高產生汽水共沸現象而導致蒸汽品質的惡化。因此電力鍋爐行業對除鹽水的出水水質要求顯得尤為重要。
為有效防止和減少鍋爐結垢、腐蝕及其蒸汽質量惡化而造成的事故,有利于促進機組的平穩、可靠運行,需要對補給水進行處理,通常采用離子交換和膜法進行處理。
二、鍋爐補給水技術參數
電源:220V/50Hz
功率:10-35W
產水量(單機):0-50m3/h
工作壓力:0.2-0.5MPa
工作溫度:2-50℃
進水硬度:≤8mmol/L
出水硬度:≤0.03mmol/L
操作程序:自動程序控制
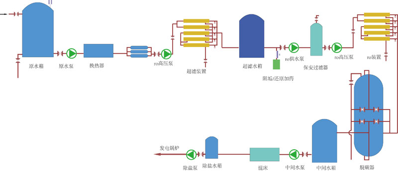
三、典型處理工藝流程圖
1、常規處理工藝A

2、常規處理工藝B

3、常規處理工藝C

4、全膜法處理工藝

四、國家相關標準
產水水質滿足《GB_T 12145-2008_火力發電機組及蒸汽動力設備水汽質量標準》
a、電導率(25℃): 0.2us/cm
b、Si02: 20ug/L
c、硬度≈0
五、鍋爐補給水設備系統圖片

北京中天恒遠聯系方式:
經理手機:186-1009-4262
經理微信:186-1009-4262
單位座機:010-8022-5898
鍋爐補給水技術參數及設備特點現在就位廣大讀者朋友們講解到這里啦。如果您希望進一步了解軟化水設備、除氧器、加藥裝置、定壓補水裝置、反滲透設備等水處理設備相關信息,歡迎持續關注我們的官方網站。您也可以隨時撥打我們的咨詢熱線,我們的專業團隊將竭誠為您服務。非常感謝您對我們的支持!